Free Tool

Create SPC Charts That Engineers Trust

Generate professional control charts with automatic limits, Western Electric rules, and capability metrics. All in your browser—fast, private, and free.

SPC Control Charts interface showing a control chart with control limits

SPC Without the Spreadsheet Pain

📈

Multiple Chart Types

X̄-R, I‑MR, P, NP, C, U and more—choose the right chart for the data.

🧠

Rules Detection

Automatic Western Electric rules detection to catch special causes early.

📊

Capability Metrics

Cpk/Ppk and capability summaries to support process decisions.

🧪

Gage R&R Support

Measurement system analysis helpers for quality workflows.

📤

Shareable Outputs

Create charts you can export for reports and presentations.

🔐

Runs Locally

Your production data stays on your device. No upload, no login.

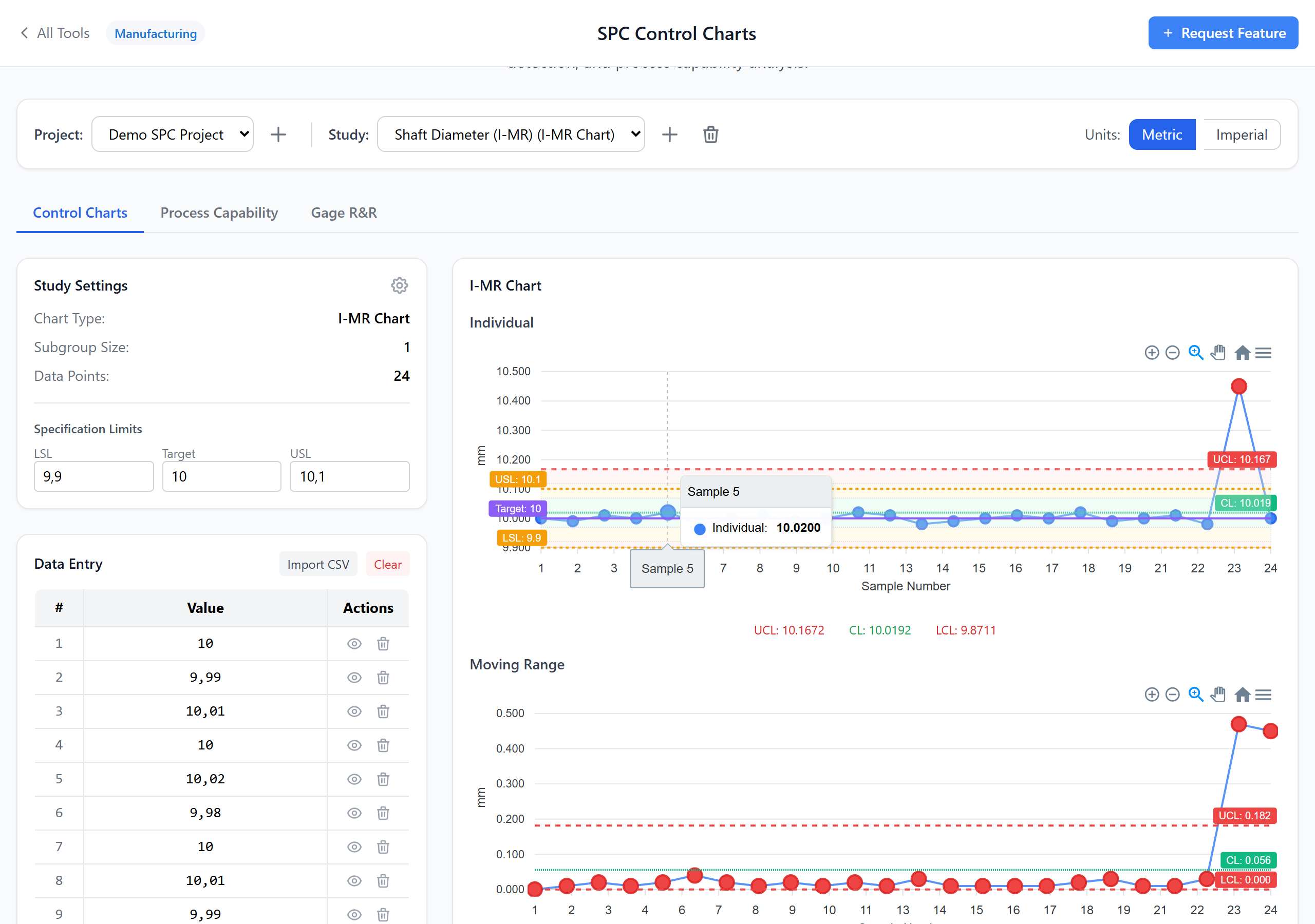
Control Chart Features

Automatic Control Limits

Compute UCL/LCL and centerlines correctly for the selected chart type. Focus on interpreting the process instead of building formulas.

  • Correct limits per chart type
  • Clear visualization
  • Fast iteration while tuning
Control chart with automatically calculated limits

Western Electric Rules Highlighting

Detect special-cause signals automatically and highlight the points that trigger rules so investigations can start immediately.

  • Rule-based alerts
  • Point highlighting
  • Useful for daily reviews
Western Electric rule violations highlighted on a control chart

Capability and Summary Views

Add capability analysis to understand whether a stable process can meet spec, and share results with a clear summary.

  • Cpk / Ppk
  • Quick summaries
  • Report-friendly output
Process capability summary for SPC data

Common Questions

Use I‑MR for individual measurements, X̄‑R for subgrouped continuous data, and P/NP/C/U charts for attribute data. If you’re unsure, start with the chart type that matches how you collect samples.
They are common SPC rules used to detect special-cause variation (e.g., points beyond limits, runs, trends). The tool highlights rule triggers to speed up investigations.
It covers core SPC workflows and is great for fast analysis and reporting. For advanced enterprise workflows, you may still use specialized software—this tool helps you move quickly and consistently.
No. Everything runs in your browser and nothing is sent to a server.

Ready to Try SPC Control Charts?

Free to use. No signup required. Works right in your browser.

Launch Tool Now